【Linux】Prometheus + Grafana的使用
👨🎓博主简介
🏅CSDN博客专家
🏅云计算领域优质创作者
🏅华为云开发者社区专家博主
🏅阿里云开发者社区专家博主
💊交流社区:运维交流社区 欢迎大家的加入!
🐋 希望大家多多支持,我们一起进步!😄
🎉如果文章对你有帮助的话,欢迎 点赞 👍🏻 评论 💬 收藏 ⭐️ 加关注+💗
一、 配置 Prometheus 数据源
下面我们把 Prometheus 服务器收集的数据做为一个数据源添加到 grafana,让 grafana 可以得到 Prometheus 的数据。

选择Prometheus

这里改成部署prometheus的ip:9090;

往下拉,吧http请求改为Get请求

然后保存并测试

二、导入grafana监控面板
这里我们使用现成的模板导入即可,GitHub上面很多人开发了dashboards模板,官方社区上也有很多开源的dashboards模板,我们只需要把模板的
ID或者JSON文件导入到grafana中即可;
官方模板地址:https://grafana.com/grafana/dashboards/
进入官网,往下拉,可以看到有很多模板,这里比如我们可以找node_exporter,可以直接搜索,也可也再Collector Types中选择Node exporter ,然后根据自己的需求选择模板;

找到心仪的模板之后点进去,可以看到右边有Copy ID 和 Download JSON,自行选择就行;这里我选择复制id;

复制好id之后,打开在 Grafana 页面中,找到仪表板 --> 新建 --> 导入,选择自己导入的方式,输入 ID 号、网址或者上传 JSON 文件、输入JSON都可以,点击 加载;

选择刚刚创建的数据源,名称和文件夹也可以自行修改,再Import导入;

就可以看到Prometheus 的数据了;
- 也可以根据主机名选择服务器,主机名可选择的是Prometheus的
node_exporter; - 也可以修改刷新时间,点击
Refresh旁边的V ,选择自动刷新的时间; - 也可以自定义选择网卡信息,进行网卡流量监控;

三、设置仪表板
首先,打开仪表板,找到要添加的模板,点进去,右上角有个编辑,点击编辑,即可进入编辑模式,然后就可以看到设置按钮;


这里可以进行设置或修改模板
概括: 标题、描述、标签、文件夹、是否可编辑、时间、自动刷新的时间
注释:
变量:
链接:
版本:
权限:
JSON模型:


四、新建仪表板 / 添加仪表板
这里展示添加仪表板,新建也是以此类推,不过比添加仪表板少个步骤而已;
首先,打开仪表板,找到要添加的模板,点进去,右上角有个编辑,点击编辑,即可进入编辑模式;

点击添加,可添加可视化、从库导入、行、粘贴面板,以下是说明:
添加可视化(Add Panel)
- 说明: 这是最常用的选项,用于在仪表板上添加一个新的可视化组件(即一个面板)。面板可以展示图表、表格、日志、仪表等,是仪表板展示数据的主要方式。你可以在面板中编写查询,选择数据源,设置图表类型,调整样式等。
- 使用场景: 当你需要展示特定数据的图表或表格时,你可以添加一个新的面板,并在其中编写查询和设置可视化选项。
从库导入(Import)
- 说明: Grafana 允许用户创建仪表板库,这些库可以包含一个或多个面板、变量、数据源等。通过“从库导入”功能,你可以将这些预定义的仪表板库导入到当前仪表板中。这对于快速创建仪表板或重用已有的仪表板设计非常有用。
- 使用场景: 如果你有一个仪表板模板或想要重用其他用户的仪表板设计,你可以从库中导入这些设计,然后根据需要进行调整。
行(Add Row)
- 说明: 在 Grafana 的仪表板中,你可以将面板组织成行。选择“行”选项会在仪表板中添加一个新的行容器。你可以将多个面板拖放到同一行中,以便它们在仪表板上水平排列。这有助于更好地组织和布局仪表板。
- 使用场景: 当你的仪表板包含多个面板,并且你希望它们在视觉上更有条理时,你可以使用行来组织这些面板。
粘贴面板(Paste Panel)
- 如果看到一个面板不错的话,想用这个面板再单独做一个数据展示,这时候就可以复制这个面板,然后到这里点击粘贴面板。

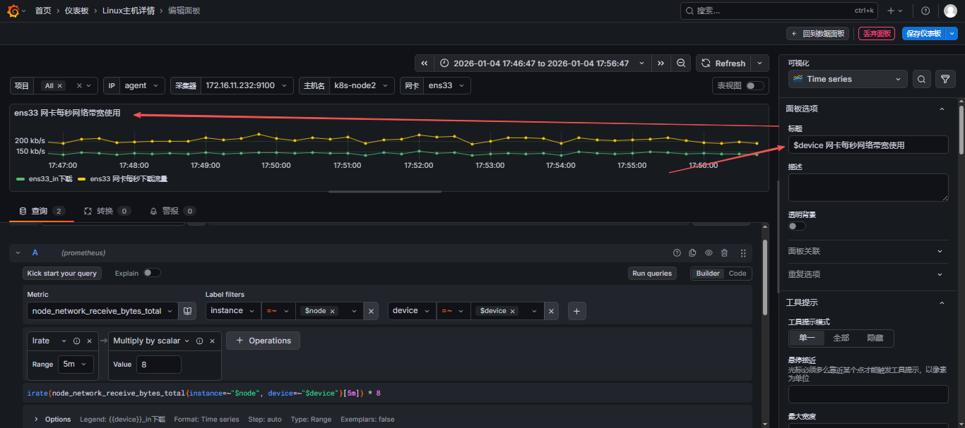
这里展示为:添加可视化
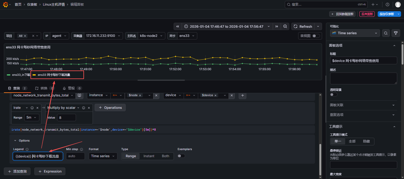
比如:我现在监控网卡每秒网络带宽使用;
可视化界面展示说明:

- 进来先确定好需要做什么,查询什么内容
- 然后,选择数据源

- 选择指标,可以同时添加多个指标,这里我就选择做网卡每秒网络带宽使用,那就需要添加上行和下行流量,可以参考此文:【云原生】Prometheus之PromQL用法详解 来写
PromQL,或者直接可视化选择要展示的内容;



- 自定义图标下面展示的文字,再填写指标的这块选择:
Options-Legend-Custom- 可以使用变量,变量使用{{device}}这样使用;例如,吧下面的名称改为哪个网卡的每秒下载流量;

- 给此表起个名字,也就是标题,这里的标题也是可以用变量的,变量写法为:
$device,代表网卡名称;

- 右侧也有很多选项,比如,默认的查询结果为字节,我们可以修改单位为:
kb/s,可以再右侧拉到下面找到单位,这里提供了很多类型的单位,可以自己选择,也可以自定义;

- 达到自己想要的效果之后就可以点击右上角的保存仪表板了,直接保存,再返回数据面板就可以看到自己创建的了;也可以根据主机名、网卡名称进行自动变化;

- 这里看到之后还需要点击右上角保存仪表板,这时候就可以安心的退出到主页面了;
五、面板的操作
5.1 查看
用于放大查看当前面板的信息;

5.2 编辑
进入编辑模式,用于增加、修改、删除当前面板信息;

5.3 分享
5.3.1 共享连接
通过链接别人可以看到当前面板;

5.3.2 共享嵌入
可以通过生成的iframe嵌入到html中;

5.3.3 共享快照
为了防止修改、更新错误,再更新之前可以添加快照,方便回滚

5.4 探索
查看当前面板的promql语法,并可以在这里进行测试而不影响面板本身;


5.5 检查
5.5.1 数据
以表视图形式查看监控的数据值

5.5.2 查询
点击刷新,会根据当前选中的面板中配置的
PromQL语句及主机的信息自动查询,展示为JSON结果;

5.5.3 面板JSON
当前面板的JSON数据,包含所有配置的内容;
{
"id": 186,
"type": "timeseries",
"title": "$device 网卡每秒网络带宽使用",
"gridPos": {
"x": 0,
"y": 8,
"h": 8,
"w": 12
},
"fieldConfig": {
"defaults": {
"custom": {
"drawStyle": "line",
"lineInterpolation": "linear",
"barAlignment": 0,
"barWidthFactor": 0.6,
"lineWidth": 1,
"fillOpacity": 0,
"gradientMode": "none",
"spanNulls": false,
"insertNulls": false,
"showPoints": "auto",
"showValues": false,
"pointSize": 5,
"stacking": {
"mode": "none",
"group": "A"
},
"axisPlacement": "auto",
"axisLabel": "",
"axisColorMode": "text",
"axisBorderShow": false,
"scaleDistribution": {
"type": "linear"
},
"axisCenteredZero": false,
"hideFrom": {
"tooltip": false,
"viz": false,
"legend": false
},
"thresholdsStyle": {
"mode": "off"
}
},
"color": {
"mode": "palette-classic"
},
"mappings": [],
"thresholds": {
"mode": "absolute",
"steps": [
{
"value": null,
"color": "green"
},
{
"value": 80,
"color": "red"
}
]
},
"unit": "bps"
},
"overrides": []
},
"pluginVersion": "12.3.0",
"targets": [
{
"refId": "A",
"expr": "irate(node_network_receive_bytes_total{instance=~\"$node\", device=~\"$device\"}[5m]) * 8",
"range": true,
"instant": false,
"datasource": {
"type": "prometheus",
"uid": "df5uftijpl4owd"
},
"editorMode": "builder",
"legendFormat": "{{device}}_in下载"
},
{
"refId": "B",
"expr": "irate(node_network_transmit_bytes_total{instance=~'$node',device=~\"$device\"}[5m])*8",
"range": true,
"instant": false,
"datasource": {
"uid": "df5uftijpl4owd",
"type": "prometheus"
},
"hide": false,
"editorMode": "builder",
"legendFormat": "{{device}} 网卡每秒下载流量"
}
],
"datasource": {
"uid": "df5uftijpl4owd",
"type": "prometheus"
},
"options": {
"tooltip": {
"mode": "single",
"sort": "none",
"hideZeros": false
},
"legend": {
"showLegend": true,
"displayMode": "list",
"placement": "bottom",
"calcs": []
}
}
}
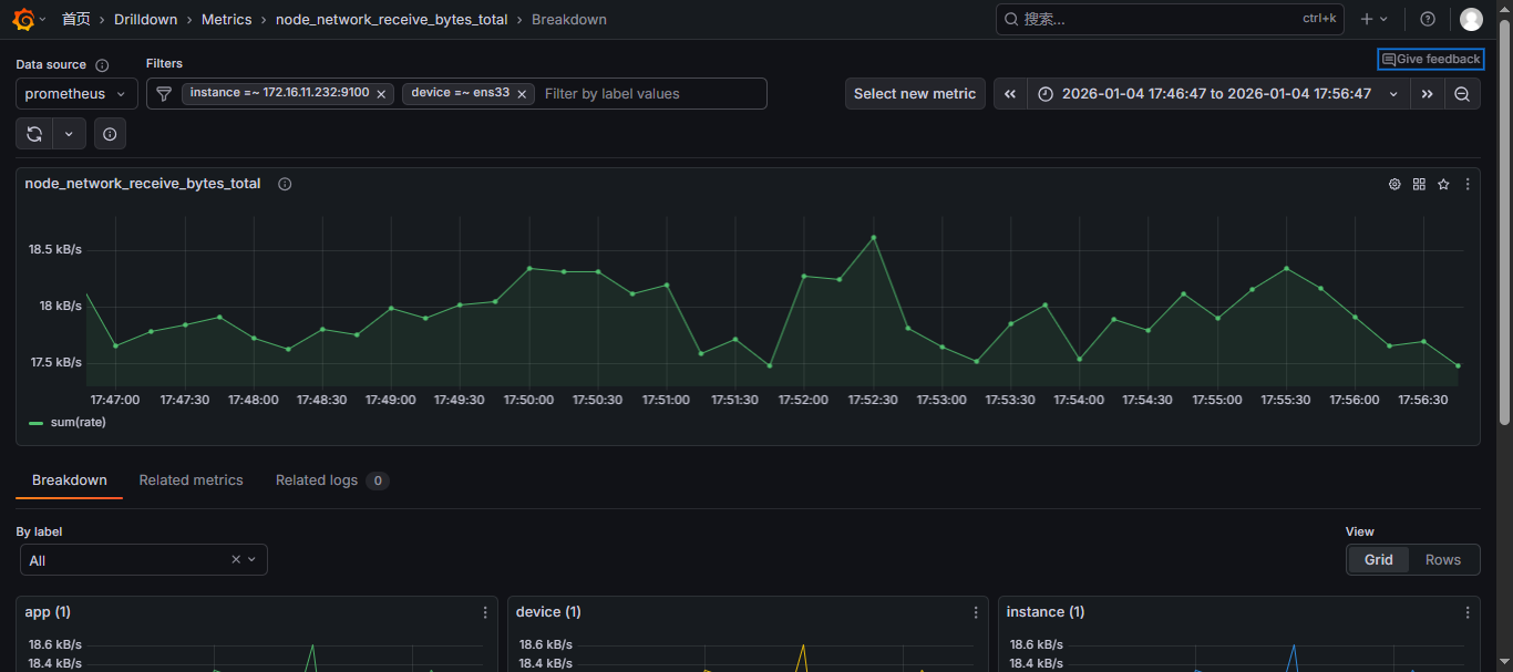
5.6 指标深入分析
在 Grafana 中,“
Open in Grafana Metrics” 是一个功能,主要用于快速跳转到与当前指标相关的详细分析页面,帮助用户更深入地查看和分析特定指标的详细数据。这个功能通常与 Prometheus、Loki 等数据源集成;

5.7 更多
5.7.1 复制
复制当前的面板,再编辑的时候可以选择粘贴面板,出现一个一样的面板

5.7.2 新建警报规则
为此面板添加告警规则,达到设定的阈值就会给配置的邮箱或其他发送告警通知;

5.7.3 隐藏图例
会把当前面板底部的说明给隐藏掉,说明就是说这条线是干什么的这种。
- 未隐藏前

- 隐藏后

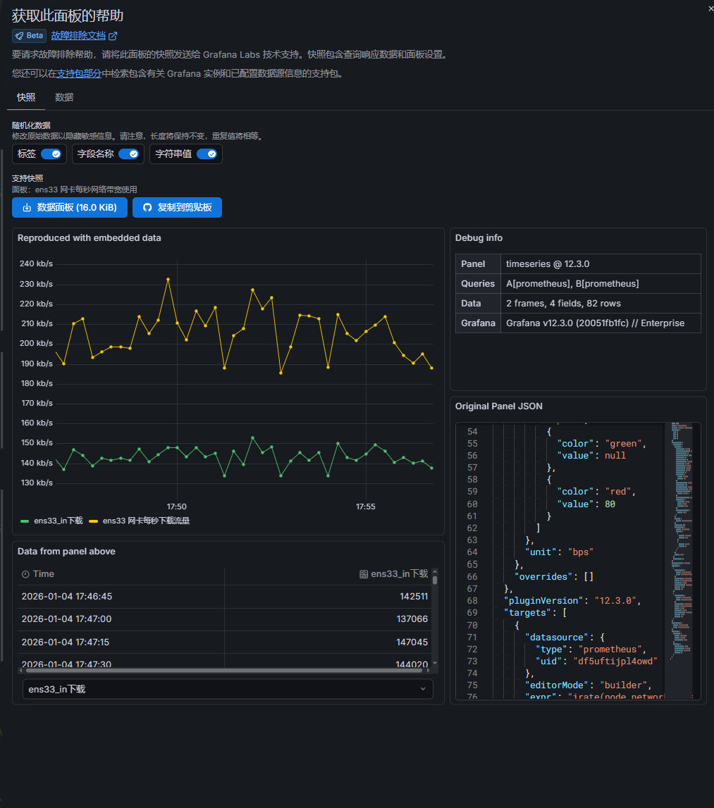
5.7.4 获得帮助
把当前面板查询的原始数据、面板 JSON、时间区间等一次性打包,生成一个脱敏快照(Snapshot)。
可以直接下载数据面板json数据或直接复制,别人就可以通过json数据导入面板,看到当前模板的数据了,但不能进行指标等;

